OCI Release Notes 2023

1월 OCI Cloud Native & Security 업데이트 소식

2023년 1월 OCI Cloud Native & Security 업데이트 소식입니다.

Logging Analytics: Monitor and manage Kubernetes with our Marketplace app

서비스 소개

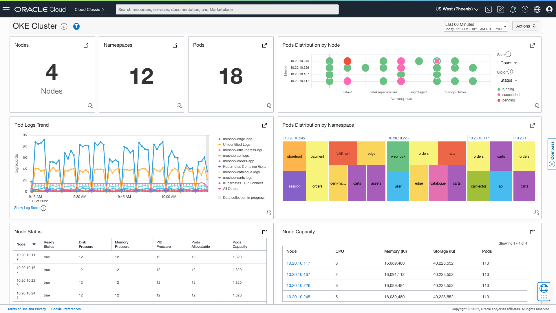
이제 Oracle Kubernetes Engine(OKE) 모니터링을 위한 OCI Logging Analytics 대시보드를 OCI 마켓플레이스를 통해서 제공합니다.

지원하는 로그 유형

현재 수집되는 OKE 서비스 로그들은 다음과 같습니다.

  • Kube Proxy
  • Kube Flannel
  • Kubelet
  • CoreDNS
  • CSI Node Driver
  • DNS Autoscaler
  • Cluster Autoscaler
  • Proxymux Client
  • Linux System Logs

또한 다음과 같은 리눅스 시스템 로그를 수집하여 모니터링합니다.

  • Syslog
  • Secure logs
  • Cron logs
  • Mail logs
  • Audit logs
  • Ksplice Uptrack logs
  • Yum logs
  • Control Plane Logs

현재 다음의 OKE Object의 상태를 대시보드에서 확인할 수 있습니다.

  • Nodes
  • Namespaces
  • Pods
  • DaemonSets
  • Deployments
  • ReplicaSets
  • Events

현재는 Control Plane의 로그는 다루지 않지만, 곧 Control Plane 로그 모니터링도 지원 예정입니다.

스크린샷

Topology

Monitoring Dashboards

Pods

Cluster

Infrastructure


OCI Search with OpenSearch now supports the OpenSearch Index State Management plugin

서비스 소개

이제 OCI Search with OpenSearch 서비스에서 인덱스 상태 관리(Index State Management: ISM)를 위한 플러그인을 지원합니다. ISM은 인덱스 수명, 인덱스 크기 또는 문서 수의 변경 사항을 기반으로 트리거하여 이러한 주기적인 관리 작업을 자동화할 수 있는 플러그인입니다. ISM을 사용하면 인덱스 롤오버 혹은 삭제를 자동화할 수 있습니다.

ISM에 대한 자세한 내용은 아래 링크를 참고합니다.
Index State Management

ISM 적용하기

ISM은 Opensearch 대시보드에서 ISM 정책을 생성하여 적용할 수 있습니다. 정책은 다음과 같은 항목에 대해서 작성하여야 하며, JSON 형태로 작성할 수 있습니다.

  • State: 인덱스의 상태 이름을 정의
  • Actions: 해당 상태가 되었을 때 ISM이 수행하는 액션을 정의
  • Transitions: 다음 상태로 이동하기 위한 조건을 정의

Index Rollups

시계열 데이터는 스토리지 비용을 증가시키고, 클러스터 상태에 부담을 주며 시간이 지날수록 처리 속도를 저하시킵니다. 인덱스 롤업을 활용하면 오래된 데이터를 압축된 인덱스로 롤업하여 데이터 세분성을 줄일 수 있습니다.

참고: Index Rollups

Index transforms

특정 필드를 중심으로 데이터의 요약 보기를 생성할 수 있으며, 이를 통해서 다양한 방식으로 데이터를 시각화하거나 분석할 수 있습니다. 예를 들어 여러 필드와 카테고리로 나눠져 있는 항공사 데이터가 있다고 가정할 때 항공사, 분기 및 가격별로 구성된 데이터 요약을 보고 싶다고 가정할 수 있습니다. 변환 작업을 사용하면 이러한 특정 범주로 구성된 새로운 요약 인덱스를 생성할 수 있습니다.

참고: Index transforms

ISM Policy 예시

{
  "policy": {
    "description": "hot warm delete workflow",
    "default_state": "hot",
    "schema_version": 1,
    "states": [
      {
        "name": "hot",
        "actions": [
          {
            "rollover": {
              "min_index_age": "1d"
            }
          }
        ],
        "transitions": [
          {
            "state_name": "warm"
          }
        ]
      },
      {
        "name": "warm",
        "actions": [
          {
            "replica_count": {
              "number_of_replicas": 5
            }
          }
        ],
        "transitions": [
          {
            "state_name": "delete",
            "conditions": {
              "min_index_age": "30d"
            }
          }
        ]
      },
      {
        "name": "delete",
        "actions": [
          {
            "notification": {
              "destination": {
                "chime": {
                  "url": "<URL>"
                }
              },
              "message_template": {
                "source": "The index  is being deleted"
              }
            }
          },
          {
            "delete": {}
          }
        ]
      }
    ]
  }
}

OCI Search with OpenSearch now supports the OpenSearch Snapshot API

서비스 소개

이제 OCI Search with OpenSearch에서 OpenSearch Snapshot API를 사용할 수 있습니다. Snapshot API를 사용하여 OpenSearch 클러스터의 스냅샷을 만들고 복원할 수 있습니다. 스냅샷 플러그인을 사용하면 문제가 있는 클러스터를 복구하거나 다른 클러스터로 마이그레이션을 할 수 있습니다.

자세한 내용은 아래 링크를 참고합니다.
Take and restore snapshots

스냅샷은 Object Storage에 저장되며, Object Storage 비용이 발생합니다.

스냅샷 생성

스냅샷 생성을 위해서는 우선 Object Storage Bucket을 준비합니다. 또한 OpenSearch Cluster에서 Object Storage에 접근하기 위한 IAM Policy를 생성하여야 합니다.

DEFINE tenancy opensearch-tenancy as ocid1.tenancy.oc1..<unique_ID>
ADMIT resource opensearch opensearchsnapshots of tenancy opensearch-tenancy to manage object-family in compartment <snapshot_bucket_compartment> where ALL {request.principal.clusterid='<cluster_OCID>', request.principal.ownertenant='<cluster_tenancy_OCID>', request.principal.ownercompartment='<cluster_compartment_OCID>', target.bucket.name='<snapshot_bucket_name>'}

스냅샷을 생성하기 위해서는 다음과 같이 OpenSearch Dashboard에서 저장소를 등록해주어야 합니다.

PUT _snapshot/<repository_name>
{
  "type": "oci",
  "settings": {
    "client": "default",
    "endpoint": "https://objectstorage.us-ashburn-1.oraclecloud.com",
    "bucket": "<bucket_name>",
    "namespace": "<namespace>",
    "authType": "RESOURCE_PRINCIPAL",
    "bucket_compartment_id": "<bucket_compartment_OCID>",
    "forceBucketCreation": true
  }
}

forceBucketCreation 값을 true로 지정한 경우에는 해당 Bucket이 없는 경우 바로 생성해줄 수 있습니다.

스냅샷 생성은 OpenSearch Dashboard에서 다음 API를 사용합니다.

POST _snapshot/<repository_name>/<snapshot_name>?wait_for_completion=true

또한 특정 인덱스를 포함하거나 제외하여 스냅샷을 생성할 수 있습니다.

PUT _snapshot/my-repository/2
{
  "indices": "opensearch-dashboards*,my-index*,-my-index-2016",
  "ignore_unavailable": true,
  "include_global_state": false,
  "partial": false
}

스냅샷 복원

다음은 모든 스냅샷 조회 예시입니다.

GET _snapshot/_all?pretty

다음은 특정 저장소에 있는 스냅샷만 조회하는 예시입니다.

GET _snapshot/<repository_name>?pretty

다음은 특정 스냅샷을 복구하는 예시입니다.

POST _snapshot/<repository_name>/<snapshot_name>/_restore
{
     "indices": "opensearch-dashboards*,my-index*,-my-index-2016",
     "ignore_unavailable": true,
     "include_global_state": false,
     "rename_pattern": "(.+)",
     "rename_replacement": "restored_$1",
     "include_aliases": true

Reduce the number of sign-in prompts by using Keep me signed in

서비스 소개

OCI에 로그인되어 있는 사용자 세션 유지 시간을 관리할 수 있는 기능으로, 관리자가 Identity Domain Settings에서 Enable Keep me signed in를 선택하면 다음과 같은 설정을 할 수 있습니다.

  1. Keep me signed in duration (days): 로그인 상태를 유지할 수 있는 기간(days)
  2. Reauthentication interval (days): 만일 사용자가 Keep me signed in 기능을 사용하지 않고 로그인 한 경우, 재 인증해야 하는 간격 (days)
  3. Maximum keep me signed-in sessions: 사용자가 가질 수 있는 최대 로그인 세션 수

Sign-On Policy에서 Keep me signed in 설정

Sign-on Rule 설정에서 Keep me signed-in session is present 옵션을 선택하는 경우에는, 사용자가 Keep me signed-in 상태에서 세션이 만료되어 다시 로그인 하는 경우에 Sign-On Policy(재인증 혹은 MFA와 같은)를 따라야 합니다.

Clearing All Keep Me Signed-In Sessions for a User

관리자가 특정 사용자의 Keep me signed-in 세션을 모두 삭제할 수 있습니다. Identity & Security > Identity > Domains > Users로 이동하여 작업할 사용자를 선택한 후 More Actions에서 Clear all signed-in sessions를 클릭하면 모든 로그인된 세션이 사라지게 됩니다.

Accessing Your Keep Me Signed-In Sessions

사용자는 자신의 Keep Me Signed-In 세션을 확인할 수 있고, 삭제할 수 있습니다. OCI Console 우측 상단의 My Profile을 클릭한 후 Keep me signed-in sessions 세션을 선택하면 Keep me signed-in sessions 목록을 확인할 수 있습니다. 또한 하나 이상의 세션을 선택한 후 Clear session를 클릭하면 해당 세션을 삭제할 수 있습니다.

이 글은 개인적으로 얻은 지식과 경험을 작성한 글로 내용에 오류가 있을 수 있습니다. 또한 글 속의 의견은 개인적인 의견으로 특정 회사를 대변하지 않습니다.

RELEASE-NOTES-2023-CLOUDNATIVE-SECURITY
oci-release-notes-2023 Jan-2023 cloudnative

Dialogue & Discussion